Meniu – išmanieji skaitikliai

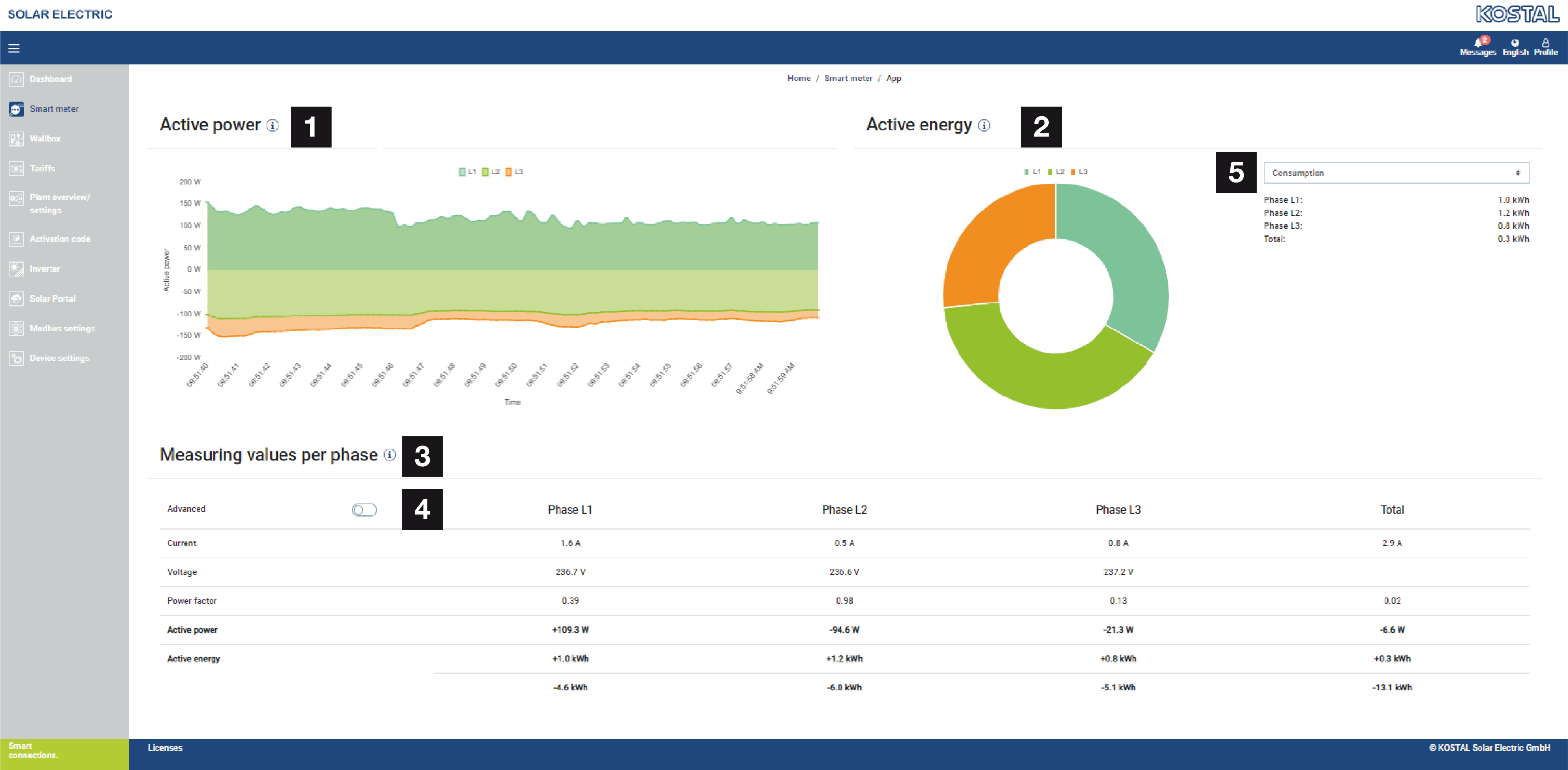
1 | Veiklos galios rodymas (fazių sumavimas) |
2 | Veiklos energijos rodymas pagal suvartojimą arba tiekimą pagal fazę |
3 | Matavimo reikšmės pagal fazes |
4 | Išplėstinis režimas Matavimo reikšmės su aktyviąja ir reaktyviąja galia/energija |
5 | Pasirinkimas „Pirkimas/Tiekimas“ |
Grafikai suteikia vartotojui bendrą vaizdą apie tai, ar visa sistema šiuo metu naudoja elektros energiją, ar ją tiekia.
Visi galios ir energijos rodikliai yra atskirai nurodyti kaip suvartojimas (+) ir tiekimas (-).
Veiklioji galia
Diagramoje pateikiama atskirų fazių galia, susumuota. Veiklioji galia (P) yra faktiškai vartotojo paversta galia, kuri yra naudojama. Ji matuojama vatais.
Veiksminga energija
Diagramoje ir lentelėje pateikiami visos sistemos galios rodikliai pagal fazes, susumuoti kaip suvartojimas arba tiekimas. Veiklioji energija yra galia, pagaminta per tam tikrą laikotarpį. Ji matuojama vatais per valandą.
Matavimo reikšmės pagal fazes
Lentelėje pateikiami visi sistemos užregistruoti matavimo duomenys pagal fazes. Išplėstiniame režime papildomai rodomi aktyvioji ir reaktyvioji galia bei energija.