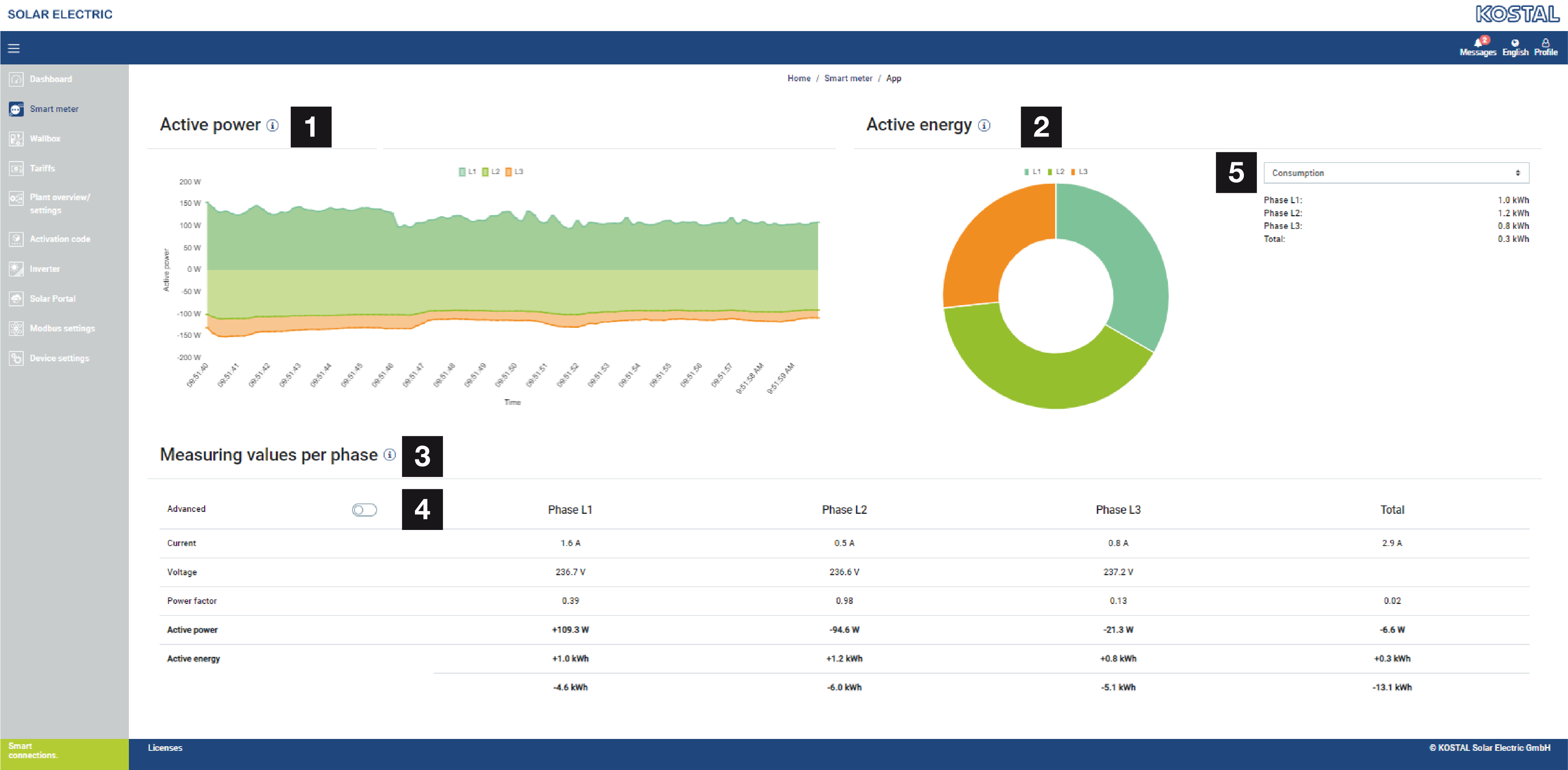
Izvēlne - Viedais skaitītājs

1 | Efektīvās jaudas indikators (fāžu summēšana) |
2 | Aktīvās enerģijas rādījums pēc patēriņa vai iepirkuma katrā fāzē |
3 | Mērījumi katrai fāzei |
4 | Paplašinātais režīms Mērījumi ar šķietamo un reaktīvo jaudu/enerģiju |
5 | Izvēle: patēriņš/piegāde |
Grafikos lietotājam tiek sniegts pārskats par to, vai sistēma kopumā pašlaik patērē vai pievada elektroenerģiju.
Visi jaudas un enerģijas rādītāji ir norādīti atsevišķi kā patēriņš (+) un piegāde (-).
Aktīvā jauda
Diagramma parāda atsevišķo fāžu kopējo jaudu. Aktīvā jauda (P) ir patērētāja faktiski pārveidotā jauda, kas tiek izmantota. Tā tiek mērīta vatos.
Aktīvā enerģija
Diagramma un tabula parāda visas sistēmas jaudas vērtības katrai fāzei kā patēriņa vai piegādes summu. Aktīvā enerģija ir jauda, kas tiek sniegta noteiktā laika periodā. Tā tiek izteikta vatos stundās.
Mērījumu vērtības katrai fāzei
Tabulā ir redzami visi sistēmas reģistrētie mērījumi pa fāzēm. Paplašinātajā režīmā papildus tiek parādīta šķietamā un reaktīvā jauda/enerģija.